
- Software omnichannel menghubungkan berbagai platform komunikasi bisnis (WhatsApp, Instagram, Messenger, dan lainnya) dalam satu sistem.
- Dengan fitur otomatisasi, ticketing system, chatbot, dan analitik, bisnis dapat mengelola percakapan lebih efisien, meningkatkan pelayanan, serta mempercepat closing deal dengan software omnichannel terbaik.
- Terdapat beberapa rekomendasi software Omnichannel terbaik, seperti Mekari Qontak, Mekari Desty, Sunshine Conversation, dan CommBox.
- Mekari Qontak menjadi software omnichannel terbaik di Indonesia dengan fitur lengkap untuk meningkatkan bisnis dengan fitur CRM, manajemen tiket hingga Chatbot AI.
Apakah Anda sudah menggunakan software omnichannel? Saat ini, software omnichannel mampu menyatukan semua interaksi sehingga bisnis tidak akan melewatkan pelanggan potensial.
Apabila Anda sedang mempertimbangkan software omnichannel terbaik, dalam artikel ini Mekari Qontak Blog akan memberikan beberapa rekomendasi software omnichannel terbaik. Simak artikel ini hingga tuntas!
Apa Itu Software Omnichannel?
Software omnichannel adalah sistem terpadu yang menggabungkan serta menyatukan berbagai saluran komunikasi bisnis ke dalam satu platform.
Contohnya, jika bisnis Anda melayani pelanggan melalui WhatsApp, email, media sosial, dan fitur live chat di situs web, tanpa adanya software omnichannel, tim Anda harus berganti-ganti aplikasi untuk membalas setiap pesan.
Aplikasi ini menyediakan berbagai fitur yang mendukung pengelolaan berbagai kanal penjualan dan layanan pelanggan, termasuk integrasi dengan marketplace, pengelolaan stok barang, dan otomatisasi proses pemasaran.

Baca juga: Mengenal Strategi Omnichannel Marketing, Manfaat dan Contohnya
Rekomendasi Software Omnichannel Terbaik untuk Bisnis
1. Mekari Qontak





Mekari Qontak adalah software omnichannel terbaik Indonesia yang mampu mendorong pertumbuhan bisnis. Aplikasiomnichannel Mekari Qontak dirancang untuk meningkatkan pelayanan pelanggan.
Selain itu, aplikasi Omnichannel Indonesia Mekari Qontak juga dapat memudahkan Anda untuk mengukur produktivitas, menyelesaikan percakapan, meningkatkan produktivitas, mempercepat closing deal, dan masih banyak lagi.
Harga Mekari Qontak: Mulai dari Rp400.000. Anda bisa cek biaya Mekari Qontak di sini.
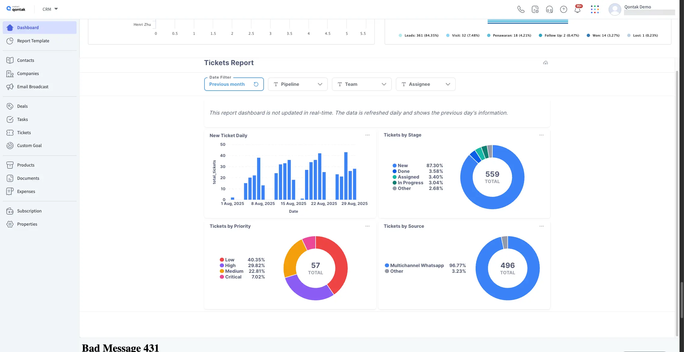
Fitur Unggulan Mekari Qontak:
- Integrasi Omnichannel: Fitur integrasi yang memungkinkan banyak saluran komunikasi dikelola dalam satu platform.
- Ticketing System Otomatis: Sistem ticketing yang membantu membagikan pesan masuk secara otomatis berdasarkan prioritas
- Manajemen Kontak & Riwayat Percakapan: Otomatisasi penyimpanan data kontak dan histori percakapan pelanggan serta eskalasi ke tim terkait bila diperlukan.
- Dashboard Monitoring Aktivitas: Dashboard canggih untuk memantau seluruh aktivitas percakapan, termasuk pesan masuk, waktu penanganan krusial, dan status percakapan.
- Agent Performance Monitoring: Fitur pemantauan kinerja agen berdasarkan metrik seperti waktu resolusi, beban pesan, dan pencapaian lainnya.
- Laporan Kepuasan Pelanggan (CSAT): Laporan CSAT komprehensif untuk mengetahui tingkat kepuasan pelanggan terhadap layanan bisnis.
- WhatsApp Bot Otomatis: Fitur bot WhatsApp yang membantu menjawab pesan pelanggan secara otomatis.
- Routing & Kolaborasi Tim: Fitur untuk meneruskan pesan ke agen atau tim yang paling tepat.
- Manajemen Pesanan & Komplain Terpadu: Proses pengelolaan pesanan dan komplain pelanggan secara otomatis dalam satu platform omnichannel terintegrasi.
Kelebihan
- Integrasi Multi-Saluran dengan menggabungkan berbagai platform komunikasi seperti WhatsApp, Instagram, Messenger, dan Line dalam satu dashboard.
- Menyediakan laporan CSAT untuk memantau kepuasan pelanggan.
- Sistem tiket otomatis.
- Sudah menjadi bagian dari ekosistem software terintegrasi Mekari.
Kekurangan
- Fitur yang lengkap bisa jadi butuh pembelajaran lebih bagi pengguna baru.
Mengapa memilih Mekari Qontak?
2. Mekari Desty



Aplikasi Omnichannel Marketplace Mekari Desty membantu pelaku bisnis online mengelola penjualan dari berbagai marketplace dan platform e-commerce dalam satu dashboard terpadu.
Dengan sistem integrasi otomatis, Anda dapat memantau stok, pesanan, dan pengiriman tanpa harus berpindah antar aplikasi.Â
Harga Mekari Desty: Mulai dari Rp100.000/bulan dan dapat disesuaikan dengan jumlah pesanan. Anda juga bisa cek biaya Mekari Desty selengkapnya di sini.
Fitur unggulan Mekari Desty:Â Â
- Integrasi Multi-Channel: Hubungkan berbagai marketplace seperti Tokopedia, Shopee, Lazada, dan TikTok Shop dalam satu sistem. Â
- Sinkronisasi Otomatis: Pembaruan stok dan harga produk dilakukan secara real-time di semua platform. Â
- Manajemen Pesanan Terpusat: Semua transaksi dari berbagai channel tercatat otomatis, memudahkan pemantauan pengiriman dan laporan penjualan. Â
- Analisis Kinerja Penjualan: Tersedia laporan dan insight data untuk membantu pengambilan keputusan bisnis.
Kelebihan
- Otomatisasi tinggi yang menghemat waktu operasional.
- Cocok untuk UMKM dan brand yang menjual produk di banyak marketplace.
Kekurangan
- Kelengkapan fitur membutuhkan adaptasi untuk pengguna yang baru.
Mengapa memilih Mekari Desty?
3. SAP Commerce Cloud



SAP adalah software omnichannel marketplace yang dapat disesuaikan kebutuhan bisnis Anda dengan pendekatan MDA (Model Driven Architecture). Software ini berorientasi menyederhanakan integrasi data antara sistem SAP dan sistem penyimpanan data eksternal lainnya.
Software Omnichannel SAP juga membantu bisnis untuk menganalisis penjualan, pasar, produk dan pipeline yang dapat diakses di smartphone, laptop dan Desktop.
Harga SAP: Anda bisa menghubungi Tim Sales SAP untuk informasi harga.
Fitur Unggulan SAP:
- SAP Commerce Cloud: Platform e-commerce terintegrasi yang menyatukan seluruh proses transaksi dan pengalaman belanja pelanggan di berbagai saluran digital.
- SAP Customer Data Platform: Solusi pengelolaan data pelanggan yang mengumpulkan dan menghubungkan data dari berbagai sumber.
- Sales Solutions cloud: Alat manajemen penjualan yang membantu tim meningkatkan produktivitas dan mempercepat siklus penjualan melalui otomasi serta analisis data.
- Service solutions cloud: Sistem manajemen layanan pelanggan yang memfasilitasi dukungan teknis dan penyelesaian masalah secara cepat melalui berbagai kanal komunikasi.
- SAP Marketing Cloud: Platform pemasaran cerdas yang memungkinkan perusahaan menjalankan kampanye personalisasi berdasarkan perilaku dan preferensi audiens.
Kelebihan
- Cocok untuk perusahaan besar yang butuh sistem manajemen pelanggan skala luas.
- Menggunakan Model Driven Architecture (MDA) memudahkan integrasi dengan sistem eksternal.
Kekurangan
- Biaya Implementasi tinggi.
- Memerlukan tim IT yang berpengalaman untuk implementasi dan pemeliharaan.
Mengapa memilih SAP Hybris?
Baca juga: Omnichannel untuk Restoran: Solusi Layanan Pelanggan yang Lebih Efisien
4. CommBox



CommBox adalah software omnichannel management software yang dirancang untuk meningkatkan pengalaman pelanggan. Ribuan perusahaan secara signifikan berhasil meningkatkan pengalaman pelanggan berkat dukungan teknologi Al ChatBots dari CommBox.
Software Omnichannel ini juga terintegrasi dengan berbagai saluran komunikasi seperti SMS, WhatsApp, Messenger, dan platform media sosial lainnya.
Harga CommBox: Hubungi tim sales CommBox untuk detail harganya.
Fitur Unggulan CommBox:
- Automated Routing: Mendistribusikan percakapan pelanggan secara otomatis ke agen atau alur yang tepat.
- Chatbot: Menyediakan bot AI yang menjawab pertanyaan umum dan menyelesaikan permintaan pelanggan secara otomatis.
- Live Chat: Memungkinkan agen berinteraksi langsung dengan pelanggan secara real-time.
Kelebihan
- Dilengkapi dengan AI ChatBots untuk meningkatkan interaksi dengan pelanggan.
- Mendukung berbagai saluran komunikasi seperti SMS, WhatsApp, dan Messenger.
Kekurangan
- Dukungan pelanggan mungkin terbatas tergantung pada lokasi geografis.
Mengapa memilih CommBox?
Baca juga: Cara Meningkatkan Customer Experience dengan Omnichannel
5. Sunshine Conversation



Smooch atau yang kini dikenal Sunshine Conversation adalah software omnichannel yang memungkinkan bisnis menyatukan pesan pelanggan di berbagai channel ke dalam satu percakapan. Platform ini merupakan bagian dari Zendesk.
Dengan menyederhanakan komunikasi mereka, pelanggan dapat membangun pengalaman chat interaktif di mana saja.
Software omnichannel ini didukung dengan penggunaan kecerdasan buatan (Al), ChatBots dan layanan perpesanan interaktif.
Harga Sunshine Conversation: Hubungi Tim Sales Smooch untuk detail harga.
Fitur Unggulan Sunshine Conversation:
- Email and Ticketing Support: Menyatukan percakapan dari email dan mengubahnya menjadi tiket.
- Ticket Routing: Mengarahkan tiket secara otomatis ke agen atau tim yang tepat.
- Live Chat: Memungkinkan agen dan pelanggan berinteraksi secara real-time melalui chat yang terhubung ke berbagai saluran pesan dalam satu platform.
- Mobile Access: Memberikan kemampuan bagi agen untuk mengakses dan merespon percakapan pelanggan dari perangkat mobile.
- Reporting/Analytics: Menyediakan wawasan dan metrik performa percakapan serta tren pelanggan.
Kelebihan
- Semua pesan pelanggan dari berbagai channel bisa dikumpulkan dalam satu tempat.
- Dukungan AI. Bisa membantu otomatisasi respons dan meningkatkan pengalaman pelanggan.
Kekurangan
- Integrasi ke sistem bisnis mungkin memerlukan konfigurasi tambahan.
Mengapa memilih Sunshine Conversation?
Baca juga: Omnichannel Chat: Solusi Modern untuk Bisnis Anda
6. VTiger




Vtiger adalah software Omnichannel Indonesia yang dapat memudahkan Anda untuk mengorganisir dan menganalisis informasi pelanggan secara efisien. Hal ini memudahkan Anda memahami kebutuhan pelanggan.
Harga VTiger: Mulai dari US$12.
Fitur Unggulan VTiger:
- Customer Relationship Management: Menyimpan dan mengorganisir semua data pelanggan dan interaksi dalam dashboard.
- Otomatisasi Sales Force: Mengotomatisasi tugas penjualan rutin seperti pengelolaan prospek, pipeline, dan tugas.
- Pelaporan Analitis: Menyediakan laporan dan dasbor yang menampilkan metrik kinerja.
- Manajemen Material: Mengelola inventaris, produk, harga, dan pesanan untuk memastikan stok dan pemesanan tercatat.
- Sinkronisasi dengan aplikasi email: Menghubungkan CRM dengan sistem email sehingga email masuk/keluar terintegrasi.
Kelebihan
- CRM dan omnichannel dalam satu sistem sehingga memudahkan bisnis dalam mengelola interkasi pelanggan.
- Bisa membantu meningkatkan efisiensi tim sales dengan proses otomatisasi.
Kekurangan
- Beberapa pengguna merasa tampilan dan navigasi sistem masih perlu diperbaiki agar lebih user-friendly.
- Fitur kustomisasi terbatas.
Mengapa memilih VTiger?
7. BigCommerce


BigCommerce menawarkan software omnichannel canggih yang dirancang untuk menjangkau lebih banyak pelanggan dan mendorong lebih banyak penjualan.
Dengan menggunakan omnichannel software dari BigCommerce, Anda dapat menciptakan pengalaman tanpa batas dan mengonversi lebih banyak pelanggan.
Harga BigCommerce: Mulai dari $29.95 per bulan.
Fitur unggulan BigCommerce:
- Optimasi Feed & Sindikasi Multi-Channel: Mengoptimalkan dan menyesuaikan feed produk untuk setiap channel.
- Unified Feed & Order Management: Mengelola feed produk dan pesanan dari berbagai channel dalam satu sistem terpusat.
- Data Governance untuk Listing Produk: Menjaga konsistensi dan akurasi data produk lintas channel.
- Ekspansi Channel Global: Memungkinkan bisnis memperluas jangkauan dan meningkatkan pendapatan.
Kelebihan
- Cocok untuk e-commerce.
- Semua pesanan dari berbagai platform bisa dikontrol dalam satu sistem.
Kekurangan
- Beberapa fitur memerlukan biaya ekstra atau aplikasi pihak ketiga.
- Bagi bisnis yang bukan e-commerce, sistem ini mungkin tidak terlalu relevan.
Mengapa memilih BigCommerce?
8. SugarCRM



SugarCRM adalah penyedia Omnichannel yang membantu Anda menjalin hubungan pelanggan. Selain itu, contoh omnichannel di Indonesia ini juga berfungsi untuk otomatisasi tenaga penjualan, kampanye pemasaran, layanan pelanggan, serta dalam bidang pelaporan.
Harga SugarCRM: Mulai dari $52 per pengguna per bulan untuk paket Professional, dengan opsi lebih tinggi untuk fitur tambahan.
Fitur Unggulan SugarCRM:
- Otomatisasi pemasaran: Mengotomatisasi kampanye pemasaran, segmentasi audiens, dan nurture lead.
- Customer support: Menyediakan sistem manajemen tiket, penanganan kasus, dan basis pengetahuan.
- Otomatisasi sales force: Mengotomatisasi tugas penjualan seperti pelacakan lead, follow-up, dan pipeline.
- Laporan analisis penjualan: Menyajikan laporan dan analitik penjualan untuk memantau kinerja tim dan tren bisnis.
Kelebihan
- Bisa membantu bisnis dalam menjalankan kampanye pemasaran tanpa banyak intervensi manual.
- Sistem customer support terintegrasi sehinggan dapat membantu tim dalam memberikan layanan yang lebih cepat dan responsif.
Kekurangan
- Biaya per pengguna cukup mahal.
- Beberapa fitur lanjutan memerlukan pemrograman tambahan agar bisa dioptimalkan sesuai kebutuhan bisnis.
Mengapa memilih Sugar CRM?
Baca juga: Omnichannel CRM: Pengertian, Keunggulan dan Strategi Penggunaanya
9. Pipedrive



Pipedrive merupakan perusahaan yang menawarkan software berbasis cloud yang fokusnya mengelola hubungan pelanggan. Aplikasi Pipedrive terintegrasi dengan software Omnichannel terbaik untuk meningkatkan hubungan layanan pelanggan Anda.
Harga Pipedrive: Mulai dari $14.90 per pengguna per bulan untuk paket Essential. Paket lain dengan fitur tambahan tersedia dengan harga lebih tinggi.
Fitur Unggulan Pipedrive:
- Manajemen Leads dan Penjualan: Menyimpan dan mengatur prospek serta peluang dalam pipeline visual.
- Pelacakan Komunikasi: Melacak aktivitas komunikasi seperti email, panggilan, dan jadwal pertemuan dalam satu dashboard.
- Memiliki sistem otomatisasi: Mengotomatiskan tugas-tugas berulang dan alur kerja untuk meminimalkan pekerjaan manual.
- Pelaporan dan wawasan bisnis: Menyediakan laporan dan dashboard yang memberi insight real-time.
- Privasi dan keamanan pada aplikasi: Melindungi data pelanggan dan bisnis dengan fitur keamanan dan kontrol akses tingkat lanjut.
- Akses Mobile Apps: Memberikan akses dan pembaruan data penjualan kapan saja dari perangkat seluler
Kelebihan
- Mudah digunakan, bahkan bagi mereka yang tidak memiliki latar belakang teknis.
- Dirancang khusus untuk meningkatkan efektivitas tim penjualan.
Kekurangan
- Beberapa fitur lanjutan memerlukan upgrade ke paket yang lebih mahal.
- Tidak semua aplikasi pihak ketiga dapat diintegrasikan dengan mudah.
Mengapa memilih Pipedrive?
10. LightSpeed



LightSpeed atau yang dahulu dikenal sebagai Vend menawarkan solusi manajemen hubungan pelanggan yang memiliki interface minimalis dan dapat disesuaikan oleh pengguna bisnis.Â
Aplikasi LightSpeed juga memiliki pemindaian batang yang terintegrasi dengan sistem lainnya, seperti manajemen inventaris dan sistem titik penjualan. Hal ini memungkinkan Anda memindai informasi produk langsung dari aplikasi kamera ponsel mereka.
Harga LightSpeed : Paket Lite mulai dari USD 109/bulan
Fitur Unggulan LightSpeed :
- Program Loyalitas: Menyediakan sistem penghargaan untuk pelanggan ritel.
- Manajemen Inventaris: Memungkinkan pengaturan dan pemantauan stok barang secara real-time.
- Manajemen Karyawan: Mengelola data jam kerja, akses, dan performa staf dalam satu platform.
- Pelaporan: Menghasilkan berbagai laporan bisnis, termasuk data penjualan, stok, dan kinerja karyawan.
- Integrasi E-commerce: Memastikan sinkronisasi antara data penjualan dan inventaris dari toko online dan offline.
Kelebihan
- Antarmuka yang intuitif memudahkan pengguna dalam mengelola inventaris dan penjualan.
- Integrasi dengan berbagai perangkat.
Kekurangan
- Harga mungkin terlalu tinggi bagi usaha kecil dengan anggaran terbatas.
- Analitik mendalam memerlukan paket yang lebih mahal.
Mengapa memilih LightSpeed?
11. Oracle



Oracle merupakan salah satu penyedia Omnichannel yang memberikan fitur transaksional, analitis, serta keterlibatan untuk mengelola semua kegiatan dalam menghadapi para pelanggan.
Harga Oracle: Hubungi customer support Oracle untuk mengetahui biaya berlangganan mereka.
Fitur Unggulan Oracle:
- Customer 360 Degree & Unified Data: Menyatukan dan mengintegrasikan data pelanggan dari seluruh saluran, mencakup interaksi online, transaksi di toko fisik (in-store), hingga aktivitas mobile.
- Omnichannel Order Management: Mengelola pemrosesan dan pemenuhan pesanan secara terintegrasi, mencakup pesanan dari web, toko fisik, dan aplikasi.
- Omnichannel Fulfillment Options: Mendukung beragam metode pemenuhan pesanan, seperti Buy Online, Pickup In-Store (BOPIS), pengambilan di pinggir jalan (curbside pickup), dan pengiriman langsung dari toko.
- Unified E-commerce Platform (CX Commerce): Platform e-commerce terpadu yang menjamin interaksi dan pengalaman transaksi pelanggan yang seragam di berbagai touchpoint (desktop, mobile, media sosial).
Kelebihan
- Menawarkan rangkaian lengkap fitur untuk manajemen pelanggan, penjualan, dan pemasaran dalam satu platform.
- Cocok untuk perusahaan besar yang membutuhkan solusi yang dapat berkembang seiring pertumbuhan bisnis.
Kekurangan
- Memerlukan waktu dan sumber daya yang signifikan untuk implementasi dan penyesuaian.
- Investasi awal dan biaya operasional yang tinggi mungkin tidak cocok untuk usaha kecil dan menengah.
Mengapa memilih Oracle?
12. Adobe for Business



Adobe for Business yang sebelumnya dikenal sebagai Magento adalah salah satu platform e-commerce yang dimiliki oleh eBay. Platform ini dapat menghubungkan beberapa saluran penjulan online Anda dalam satu aplikasi.Â
Hal ini mendorong Anda memiliki komunitas yang sangat kuat dan dinamis. Tidak seperti platform lain, Anda dapat dengan mudah memperluas toko Magento untuk memenuhi tujuan besar.
Harga Adobe for Business: Bisa didapatkan dengan menghubungi tim sales-nya langsung.
Fitur Unggulan Adobe for Business:
- Content Management: Mengelola dan menyimpan konten digital secara terpusat.
- Product Search and Filtering: Menyediakan kemampuan pencarian dan penapisan yang akurat pada konten atau aset digital.
- Customization: Memungkinkan penyesuaian pengalaman pelanggan berdasarkan preferensi atau kebutuhan audiens.
- User Management: Mengatur hak akses dan peran pengguna.
- Performance and Reliability: Menjamin sistem tetap cepat, stabil, dan dapat diandalkan saat mengelola dan menyajikan konten di semua saluran.
Kelebihan
- Platform dapat disesuaikan dengan berbagai kebutuhan bisnis dan skala.
- Komunitas pengguna yang aktif memudahkan dalam mencari solusi dan menambahkan fitur sesuai kebutuhan.
Kekurangan
- Pengaturan dan pengelolaan platform membutuhkan pengetahuan teknis yang mendalam.
- Versi Open Source memerlukan investasi tambahan untuk hosting dan pemeliharaan.
Mengapa memilih Harga Adobe for Business?
13. Shopify



Shopify menawarkan aplikasi yang mudah dipasang dan dgunakan. Aplikasi ini memelopori penggunaan teknologi Internet terbaru dan tercanggih untuk diintegrasikan ke dalam situs web menggunakan Shopify.
Selain itu, Shopify memiliki tim profesional yang berpengalaman dengan pengetahuan mendalam tentang eCommerce pada khususnya dan teknologi internet pada umumnya.
Harga Shopify: Paket Basic mulai dari $29 per bulan dan mendapatkan free trial selama 3 hari.
Fitur Unggulan Shopify:
- Content Management: Memungkinkan Anda menambahkan, mengedit, dan mengatur konten toko online.
- Product Configuration: Memberi kemampuan untuk mengatur berbagai opsi produk.
- Reporting / Analytics: Menyediakan laporan dan dashboard performa penjualan, pelanggan, dan aktivitas toko.
- Shipping Options: Menawarkan pilihan metode pengiriman dengan berbagai tarif dan waktu pengantaran.
- Payment Processing: Mendukung berbagai metode pembayaran termasuk kartu kredit dan dompet digital
Kelebihan
- Aplikasi mudah digunakan.
- Tersedia berbagai aplikasi tambahan untuk meningkatkan fungsionalitas toko.
Kekurangan
- Beberapa fitur kustomisasi memerlukan upgrade ke paket yang lebih tinggi.
Mengapa memilih Shopify?
14. Fynd




Fynd adalah platform omnichannel asal India yang membantu ritel mempercepat pertumbuhan bisnisnya. Software omnichannel ini mampu mengurangi kerumitan penambahan merek baru, saluran, lokasi toko, pusat pemenuhan, dan banyak lagi.
Hal tersebut mendorong pengingkatan penjualan bisnis di seluruh pasar hingga 3x lipat dalam setahun.
Harga Fynd: Hubungi tim sales Fynd untuk detail harga.
Fitur Unggulan Fynd:
- Reports & Analytics: Menyediakan wawasan performa bisnis seperti penjualan, inventaris, dan customer data.
- Brand Website Integrations: Menghubungkan dan menyinkronkan toko brand dengan Fynd
- m-POS: Sistem POS mobile yang memungkinkan pengecer melakukan transaksi, checkout, dan pengelolaan inventaris dari perangkat seluler.
- Fynd Store: Platform operasional toko omnichannel yang memadukan fungsi penjualan, checkout, inventory, dan fulfillment.
- Uniket: Solusi direct-to-retail yang memudahkan pengecer kecil untuk mengakses inventaris brand dan menjual produk langsung dari stok pusat.
- Email Marketing: Alat untuk mengirim kampanye email yang ditargetkan guna meningkatkan engagement dan konversi.
Kelebihan
- Integrasi antara toko fisik dan online, memudahkan manajemen inventaris dan penjualan.
- Platform dirancang untuk meminimalkan waktu peluncuran dan operasional.
Kekurangan
- Layanan mungkin tidak tersedia atau terbatas di luar wilayah operasional utama.
Mengapa memilih Fynd?
Baca juga: Cara Efektif Meningkatkan Penjualan Toko Online dengan Omnichannel
15. Cin7



Cin7 adalah aplikasi manajemen inventaris berbasis cloud yang terintegrasi dengan Enterprise Resource Planning (ERP). Integrasi tersebut mampu merampingkan operasi di beberapa saluran dalam satu platform.
Cin7 juga memungkinkan Anda memilikii integrasi yang mulus dengan e-niaga Anda, 3PL pilihan, dan gudang, tidak peduli berapa banyak pelanggan ritel besar yang Anda miliki, tanpa biaya tambahan, integrasi, atau kerumitan.
Harga Cin7: Paket mulai dari $299 per bulan.
Fitur Unggulan Cin7:
- Pusat Data Inventaris Terpusat: Mengelola dan menyimpan seluruh data stok dari berbagai lokasi dan gudang secara terpusat.
- Pelaporan Riwayat Stok: Menyediakan laporan pergerakan dan kinerja stok setiap item untuk membantu analisis tren dan pengambilan keputusan pembelian.
- Manajemen Bundel, Kit, & Varian: Mengatur inventaris secara otomatis untuk produk yang dijual dalam bentuk paket, kit, atau memiliki berbagai varian.
- Perkiraan Kebutuhan Inventaris (Inventory Forecasting): Memprediksi kebutuhan stok dan menentukan titik pemesanan ulang berdasarkan pola data historis.
- Integrasi E-commerce dan POS: Menghubungkan Cin7 dengan berbagai platform penjualan online dan Point of Sale (POS).
- Integrasi Aplikasi Akuntansi: Menyinkronkan data inventaris dan transaksi dengan perangkat lunak akuntansi yang digunakan.
Kelebihan
- Manajemen inventaris terpusat dengan pengelolaan stok di berbagai saluran penjualan dalam satu platform.
- Mendukung integrasi dengan platform seperti Shopify, Magento, dan lainnya.
Kekurangan
- Harga mungkin tidak cocok untuk usaha kecil dengan anggaran terbatas.
- Kurangnya panduan intuitif membuat pengguna butuh waktu lebih lama untuk mempelajari semua fiturnya.
Mengapa memilih Cin7?
16. Linnworks



Linnworks menghubungkan, mengelola, dan mengotomatiskan operasi perdagangan, berjualan di mana pun pelanggan Anda berada. Dengan Linnworks, Anda dapat mengelola inventaris, pesanan, dan pemenuhan multisaluran Anda dari platform terpusat. Linnworks memberi Anda satu platform dengan mengontrol semua commerce yang Anda miliki.
Harga Linnworks: Harga disesuaikan dengan kebutuhan bisnis; informasi lebih lanjut dapat diperoleh dengan menghubungi tim penjualan Linnworks.
Fitur Unggulan Linnworks:
- Multichannel Inventory Syncing: Menyinkronkan stok secara real-time di semua saluran penjualan.
- Inventory Level Dashboards: Menampilkan visualisasi tingkat stok produk di satu dashboard.
- Stock History Reporting: Memberikan laporan riwayat stok setiap item untuk mengevaluasi tren penjualan dan performa inventaris.
- Low Stock Notifications: Mengirimkan peringatan otomatis ketika stok menipis.
- Commerce Integrations: Menghubungkan Linnworks dengan platform e-commerce, marketplace, dan sistem lain.
Kelebihan
- Memudahkan pengelolaan pesanan, inventaris, dan pengiriman dalam satu sistem terpusat.
- Terhubung dengan berbagai marketplace seperti Amazon, eBay, Shopify, dan lainnya.
- Mengurangi risiko kehabisan stok atau kelebihan persediaan dengan sistem pelacakan otomatis.
Kekurangan
- Biaya langganan cukup mahal.
- Antarmuka dan fitur yang kompleks memerlukan waktu untuk dipelajari, terutama bagi pengguna baru.
- Dukungan Pelanggan Terbatas
- Tidak tersedia paket uji coba gratis, sehingga bisnis harus berlangganan sebelum bisa mencoba fitur-fiturnya.
Mengapa memilih Linnworks?
17. Equip



Equip adalah software software omnichannel berbasis cloud yang membantu bisnis dari berbagai industri mengelola seluruh operasional dalam satu ekosistem terpadu.
Mulai dari ERP, Akuntansi, CRM, POS, Procurement, hingga Inventory, EQUIP menghadirkan solusi end-to-end yang memudahkan bisnis mengotomatisasi proses, meningkatkan efisiensi, dan membuat keputusan berbasis data.
Harga Equip: Dapat diketahui dengan menghubungi sales Equip langsung.
Fitur unggulan Equip:
- ERP: Menyatukan dan mengelola semua proses bisnis inti (keuangan, inventaris, penjualan, pembelian) dalam satu platform
- Otomatisasi proses keuangan: Mengotomatisasi pencatatan dan pengelolaan transaksi keuangan.
- POS: Menyediakan sistem Point of Sale untuk memproses transaksi penjualan secara langsung dan terhubung dengan data stok dan laporan penjualan.
- Procurement: Mengelola dan menyederhanakan proses pembelian barang/jasa dari supplier.
- Pantau stok real-time: Memungkinkan pemantauan ketersediaan dan perubahan stok secara langsung.
Kelebihan
- Integrasi ke semua aspek bisnis
- Berbasis cloud sehingga bisa diakses kapan saja dan dimana saja
- Antarmuka yang user friendly
Kekurangan
- Tidak semua fitur bisa langsung sesuai spesifik industri tertentu tanpa penyesuaian
Mengapa memilih Equip?
18. Brevo



Brevo atau sebelumnya dikenal sebagai Sendinblue, merupakan omnichannel CRM yang memungkinkan bisnis menjalin interaksi lebih personal dengan pelanggan di berbagai kanal.
Dengan ekosistem yang mencakup marketing platform, sales platform, dan customer data platform, Brevo menghadirkan pengalaman end-to-end untuk mengelola komunikasi pelanggan melalui Email, SMS, WhatsApp hingga Phone & Meetings.
Harga Brevo: Mulai dari USD 12/bulan. Menariknya, Brevo juga tersedia paket gratis.
Fitur unggulan Brevo:
- Email Marketing: Membantu bisnis membuat dan mengirim kampanye email yang dipersonalisasi.
- SMS & WhatsApp: Memungkinkan pengiriman pesan SMS dan kampanye WhatsApp langsung ke pelanggan
- Web & Mobile Push: Mengirim notifikasi ke perangkat web dan mobile.
- Sales Pipelines: Mengorganisir dan melacak semua tahapan deal penjualan.
- Shared Inbox: Mengumpulkan semua percakapan masuk dari email, chat, dan saluran lain di satu inbox bersama untuk koordinasi tim.
- Data Sources Unification: Mengonsolidasikan data dari berbagai sumber ke dalam satu platform.
- Scoring Library: Memberikan skor ke leads atau pelanggan berdasarkan perilaku pelanggan.
Kelebihan
- Integrasi dengan sales pipeline, inbox, dan 360° customer view.
- Marketing automation.
- Antarmuka yang intuitif.
- Pengelolaan data multi-sumber lebih mudah.
Kekurangan
- Beberapa fitur canggih baru bisa diakses di paket berbayar yang lebih tinggi.
Mengapa memilih Brevo?
19. iVend


iVend adalah software aplikasi berbasis cloud yang dirancang untuk menghadirkan pengalaman belanja omnichannel yang konsisten, baik online maupun offline.
Dengan filosofi unified commerce, iVend membantu retailer memastikan bahwa pelanggan bisa memulai perjalanan belanja di satu kanal. Misalnya, online, kemudian menyelesaikannya di kanal offline/in-store.
Harga iVend: Dapat diketahui dengan menghubungi tim sales iVend langsung.
Fitur unggulan iVend:
- POS Omnichannel: Menggabungkan seluruh transaksi dan data penjualan, baik dari toko fisik maupun online, ke dalam satu sistem terpusat.
- Keterlibatan Pelanggan (Customer Engagement): Memfasilitasi pengelolaan program loyalitas dan interaksi pelanggan secara efektif untuk meningkatkan retensi dan keterlibatan mereka.
- iVend Digital Commerce: Menyediakan kemampuan untuk berdagang secara online dengan integrasi penuh terhadap inventaris dan sistem POS.
- Pelaporan & Analisis (Reporting & Analytics): Menghadirkan dashboard dan laporan yang komprehensif, menyatukan data penjualan, inventaris, dan informasi pelanggan.
- Sinkronisasi Inventaris & Data: Memastikan stok dan data transaksi terbarukan dan tersinkronisasi secara real-time.
- API Terbuka (Open API): Menyediakan API yang fleksibel untuk integrasi dengan berbagai aplikasi lain, menyesuaikan dengan kebutuhan spesifik bisnis.
Kelebihan
- Fokus mendalam pada kebutuhan industri retail
- Integrasi dengan ERP
- Pelayanan yang customer-centric
Kekurangan
- Biaya yang kompetitif dibandingkan aplikasi lain
Mengapa memilih iVend?
20. Freshdesk Omni



Freshdesk Omni adalah software omnichannel yang membantu bisnis mengelola seluruh interaksi pelanggan, dari email, telepon, chat, WhatsApp, hingga media sosial.
Dilengkapi dengan Freddy AI, Freshdesk menghadirkan AI agents untuk auto-resolve masalah rutin dan AI Copilot.
Harga Freshdesk Omni: Mulai dari USD 29/bulan.
Fitur unggulan Freshdesk Omni:
- Kotak Masuk Omnichannel (Omnichannel Inbox): Mengintegrasikan semua pesan dari berbagai saluran komunikasi, seperti email, chat, media sosial, SMS, dan telepon, ke dalam satu kotak masuk terpusat.
- Ruang Kerja Agen Terpadu (Unified Agent Workspace): Menyediakan satu workspace lengkap yang menampilkan riwayat pelanggan, tiket, dan seluruh saluran komunikasi yang digunakan.
- Kolaborasi Tim (Team Collaboration): Memfasilitasi kolaborasi internal tim melalui penggunaan threads, tag, tautan, dan fitur catatan.
- Analitik & Wawasan (Analytics & Insights): Menyajikan analitik real-time dan dashboard terpadu untuk memantau metrik kinerja di semua saluran layanan.
Kelebihan
- Menggunakan AI Support untuk mempercepat respons.
- Mengurangi beban agent dengan FAQ.
- AI agents yang responsif 24/7.
- Integrasi dengan aplikasi bisnis.
- Tampilan antramuka yang intuitif.
Kekurangan
- Harus menggunakan paket yang lebih tinggi untuk mendapatkan fitur lebih canggih.
Mengapa memilih Freshdesk Omni?
21. HikeUp



HikeUp adalah omnichannel retail POS software yang memungkinkan bisnis menjual produk secara in-store, online, di pop-up store, hingga marketplace dalam satu platform.
Harga HikeUp: Mulai dari USD 59/bulan.
Fitur unggulan HikeUp:
- Point of sale: Menyediakan sistem kasir yang terintegrasi untuk memproses transaksi penjualan di toko fisik maupun on-the-go.
- Integrated eComm: Menyatukan toko online dengan sistem POS sehingga inventaris dan penjualan online sinkron secara real-time.
- Inventory counts: Memudahkan pencatatan dan penghitungan stok barang secara sistematis.
- Multi-store: Mengelola beberapa lokasi toko sekaligus dengan dashboard terpusat.
Kelebihan
- Transaksi tetap jalan meski internet mati.
- Fokus pada retail
- Bisa digunakan di iPad, PC, dan Mac, fleksibel untuk berbagai skenario retail.
Kekurangan
- Harga paket terendah cukup bersaing
Mengapa memilih HikeUp?
Tabel Perbandingan Software Omnichannel Terbaik
Gunakan tombol panah kiri/kanan untuk menggulir secara horizontal.
| Nama Software | Fitur Utama | Target Skala Bisnis | Industri yang Cocok | Harga |
|---|---|---|---|---|
| Mekari Qontak | Integrasi Omnichannel, Ticketing System Otomatis, Manajemen Kontak & Riwayat Percakapan, Dashboard Monitoring Aktivitas, Agent Performance Monitoring, Laporan Kepuasan Pelanggan (CSAT), WhatsApp Bot Otomatis, Routing & Kolaborasi Tim, Manajemen Pesanan & Komplain Terpadu | Startup, bisnis skala kecil, menengah, besar hingga enterprise | Ritel, e-commerce, FMCG, logistik, finansial | Mulai dari Rp400.000. Cek biaya selengkapnya di sini. |
| Mekari Desty | Integrasi Multi-Channel, Sinkronisasi Otomatis, Manajemen Pesanan Terpusat, Analisis Kinerja Penjualan | UMKM dan bisnis skala mikro | seller online UMKM, kafe, restoran | Mulai dari Rp100.000/bulan (disesuaikan jumlah pesanan) |
| SAP | SAP Commerce Cloud, SAP Customer Data Platform, Sales Solutions cloud, Service solutions cloud, SAP Marketing Cloud | Bisnis skala enterprise | Retail besar, manufaktur, FMCG, logistik, finansial, enterprise commerce | Biaya tidak dipublikasikan, hubungi tim Sales SAP |
| CommBox | Automated Routing, Chatbot, Live Chat | Binis skala enterprise | Customer service / customer experience (lintas industri) | Harga tidak dipublikasikan |
| Sunshine Conversation | Email and Ticketing Support, Ticket Routing, Live Chat, Mobile Access, Reporting/Analytics | Bisnis skala menengah hingga enteprise | SaaS, teknologi, layanan digital | Harga tidak dipublikasikan |
| VTiger | Customer Relationship Management, Otomatisasi Sales Force, Pelaporan Analitis, Manajemen Material, Sinkronisasi dengan aplikasi email | Bisnis skala kecil hingga menengah | B2B sales, jasa profesional, distribusi | Mulai dari US $12 |
| BigCommerce | Optimasi Feed & Sindikasi Multi-Channel, Unified Feed & Order Management, Data Governance untuk Listing Produk, Ekspansi Channel Global | Startup, serta bisnis skala menengah hingga enterprise | E-commerce, brand retail, D2C, B2B commerce | Mulai dari $29.95/bulan |
| SugarCRM | Otomatisasi pemasaran, Customer support, Otomatisasi sales force, Laporan analisis penjualan | Bisnis skala menengah | Layanan profesional, teknologi | Mulai dari $52/user/bulan (Professional) |
| Pipedrive | Manajemen Leads dan Penjualan, Pelacakan Komunikasi, Memiliki sistem otomatisasi, Pelaporan dan wawasan bisnis, Privasi dan keamanan pada aplikasi | Bisnis skala kecil hingga menengah | Sales B2B, startup, agensi, jasa profesional | Mulai dari $14.90/user/bulan (Essential) |
| LightSpeed | Program Loyalitas, Manajemen Inventaris, Manajemen Karyawan, Pelaporan, Integrasi E-commerce | Bisnis skala kecil hingga menengah | Retail, F&B, perhotelan, toko fisik & omnichannel retail | Paket Lite mulai dari USD 109/bulan |
| Oracle | Customer 360 Degree & Unified Data, Omnichannel Order Management, Omnichannel Fulfillment Options, Unified E-commerce Platform (CX Commerce) | Bisnis skala enterprise | Retail enterprise, manufaktur, finansial, supply chain, e-commerce | Bisa menghubungi customer support Oracle |
| Adobe for Business | Content Management, Product Search and Filtering, Customization, User Management, Performance and Reliability | Bisnis skala menengah, besar hingga enterprise | E-commerce, retail, media | Harga tidak dipublikasikan |
| Shopify | Content Management, Product Configuration, Reporting/Analytics, Shipping Options, Payment Processing | UMKM, bisnis skala kecil hingga enterprise | E-commerce, D2C, retail online, FMCG | Basic mulai $29/bulan (free trial 3 hari) |
| Fynd | Reports & Analytics, Brand Website Integrations, m-POS, Fynd Store, Uniket, Email Marketing | Bisnis skala menengah hingga enterprise | Retail omnichannel, fashion, lifestyle, toko online & offline terintegrasi | Harga tidak dipublikasikan |
| Cin7 | Pusat Data Inventaris Terpusat, Pelaporan Riwayat Stok, Manajemen Bundel, Kit, & Varian, Perkiraan Kebutuhan Inventaris (Inventory Forecasting), Integrasi E-commerce dan POS, Integrasi Aplikasi Akuntansi | Bisnis skala kecil hingga menengah | Retail, wholesale, distribusi | Mulai dari $299/bulan |
| Linnworks | Multichannel Inventory Syncing, Inventory Level Dashboards, Stock History Reporting, Low Stock Notifications, Commerce Integrations | Bisnis skala menengah hingga enterprise | E-commerce multichannel, marketplace seller, cross-border commerce | Harga disesuaikan kebutuhan bisnis |
| Equip | ERP, Otomatisasi proses keuangan, POS, Procurement, Pantau stok real-time | Bisnis skala menengah hingga enterprise | Ritel, manufaktur, distribusi, jasa | Harga tidak dipublikasikan |
| Brevo | Email Marketing, SMS & WhatsApp, Web & Mobile Push, Sales Pipelines, Shared Inbox, Data Sources Unification, Scoring Library | Bisnis skala kecil hingga menengah | Digital marketing, e-commerce, SaaS, bisnis berbasis campaign & CRM | Mulai dari USD 12/bulan (tersedia paket gratis) |
| iVend | POS Omnichannel, Keterlibatan Pelanggan (Customer Engagement), iVend Digital Commerce, Pelaporan & Analisis | Bisnis menengah hingga Enterprise | Ritel, omnichannel retail (online & in-store) | Harga tidak dipublikasikan |
| Freshdesk Omni | Kotak Masuk Omnichannel (Omnichannel Inbox), Ruang Kerja Agen Terpadu (Unified Agent Workspace), Kolaborasi Tim (Team Collaboration), Analitik & Wawasan (Analytics & Insights) | Bisnis skala menengah hingga enterprise | Customer support, SaaS, e-commerce, teknologi, layanan pelanggan | Mulai dari USD 29/bulan |
| HikeUp | Point of sale, Integrated eComm, Inventory counts, Multi-store | Bisnis skala kecil hingga menengah | Retail, toko fisik, omnichannel retail sederhana (POS + online) | Mulai dari USD 59/bulan |
- Data harga aplikasi pada tabel ini bersumber dari informasi publik yang tersedia di website resmi masing-masing penyedia software.
- Perlu diperhatikan bahwa harga, paket, dan fitur dapat berubah sewaktu-waktu.
- Kami menyarankan Anda untuk mengecek langsung website resmi penyedia software untuk mendapatkan informasi harga terbaru dan detail paket yang sesuai kebutuhan bisnis.
Baca juga: Rekomendasi Aplikasi Omnichannel Chat Terbaik untuk Tingkatkan Layanan Pelanggan Bisnis
Tips Memilih Aplikasi Software Omnichannel Terbaik untuk Bisnis
Berikut ini beberapa tips dalam memilih aplikasi software omnichannel terbaik untuk bisnis Anda.
- Pahami kebutuhan dan tujuan bisnis Anda, seperti meningkatkan kepuasan pelanggan, produktivitas agen, atau mendapatkan wawasan pelanggan yang lebih dalam.
- Pilih fitur yang relevan dan sesuai dengan kebutuhan bisnis, seperti integrasi ke berbagai saluran komunikasi, laporan analisis customer 360 derajat hingga manajemen tugas.
- Pertimbangkan harga dan reputasi vendor dengan membandingkan berbagai pilihan serta melihat ulasan pengguna di platform tepercaya.
- Pastikan software mendukung saluran komunikasi yang sering digunakan pelanggan Anda, seperti telepon, email, live chat, media sosial, SMS, dan aplikasi pesan lain.
- Perhatikan kemampuan integrasi software dengan platform bisnis yang sudah ada, misalnya sistem eCommerce atau CRM yang digunakan saat ini.
- Cek kualitas dan kemudahan akses dukungan pelanggan dari vendor untuk membantu jika terjadi masalah atau butuh pelatihan.
- Pastikan software menyediakan fitur analisis bisnis serta laporan keuangan yang membantu manajemen bisnis.
- Pertimbangkan kemudahan implementasi dan sosialisasi penggunaan aplikasi kepada tim Anda agar cepat beradaptasi.
Baca juga: Strategi Efektif Omnichannel Chat untuk Perusahaan B2B dan B2C
Jangkau Pelanggan di Berbagai Channel dengan Software Omnichannel Mekari Qontak!
Dengan demikian, terdapat berbagai software omnichannel, dari Mekari Qontak, Mekari Desty, BigCommerce hingga CommBox. Software omnichannel ini dapat membantu bisnis dalam memberikan pengalaman berinteraksi yang mulus dengan prospek dan pelanggan.
Oleh karena itu, Anda perlu memilih omnichannel software terbaik yang dapat membantu Anda untuk memperoleh berbagai manfaat yang menguntungkan. Salah satu solusi aplikasi omncihannel terbaik di Indonesia adalah Mekari Qontak.
Software omnichannel dari Mekari Qontak dilengkapi dengan solusi end-to-end yang terintegrasi dengan aplikasi CRM Mekari Qontak, WhatsApp API, Fitur WA blast, ChatBot dan lainnya.
Selain itu, software omnichannel Mekari Qontak juga dilengkapi dengan berbagai fitur canggih yang dapat membantu bisnis untuk meningkatkan pendapatan, memperbaiki produktivitas, dan meningkatkan layanan pelanggan.
Jadi tunggu apa lagi? Coba demo gratis Omnichannel dari Mekari Qontak atau konsultasikan kebutuhan Anda dengan tim ahli Mekari Qontak!

Referensi
Pertanyaan yang Sering Diajukan Tentang Software Omnichannel Terbaik (FAQ)
Apakah software omnichannel cocok untuk semua jenis bisnis?
Apakah software omnichannel cocok untuk semua jenis bisnis?
Ya, baik UMKM, e-commerce, retail, hingga enterprise bisa memanfaatkan software omnichannel untuk meningkatkan layanan pelanggan dan penjualan.
Kuncinya adalah memilih aplikasi yang sesuai dengan kebutuhan dan skala bisnis Anda.
Apa perbedaan antara software omnichannel dengan software customer relationship management (CRM) biasa?
Apa perbedaan antara software omnichannel dengan software customer relationship management (CRM) biasa?
Software omnichannel berfokus pada komunikasi multi-kanal pelanggan. Biasanya termasuk service dan engagement. Sementara CRM berfokus ada pengelolaan hubungan pelanggan & sales pipeline (data & penjualan).
Jika dipadukan, dua fitur ini (omnichannel dan CRM) bisa menjadi ekosistem yang powerful untuk customer experience.
Apakah software omnichannel bisa diintegrasikan dengan WhatsApp Business API?
Apakah software omnichannel bisa diintegrasikan dengan WhatsApp Business API?
Ya, tentu bisa! Sebagian besar software omnichannel modern seperti Mekari Qontak, Freshdesk, atau Brevo sudah mendukung integrasi resmi dengan WhatsApp Business API.
Apa saja fitur yang harus dimiliki software omnichannel?
Apa saja fitur yang harus dimiliki software omnichannel?
Dari berbagai rekomendasi software omnichannel, setiap software menawarkan fitur yang berbeda.
Namun Anda perlu mencatat beberapa fitur yang bermanfaat untuk bisnis Anda, seperti berikut:
- Ordering & Ticketing System
- Task & Activities Manaement
- Laporan Analitik
- Omnichannel dan IP PBX
- Manajemen Database
- Sistem Open API